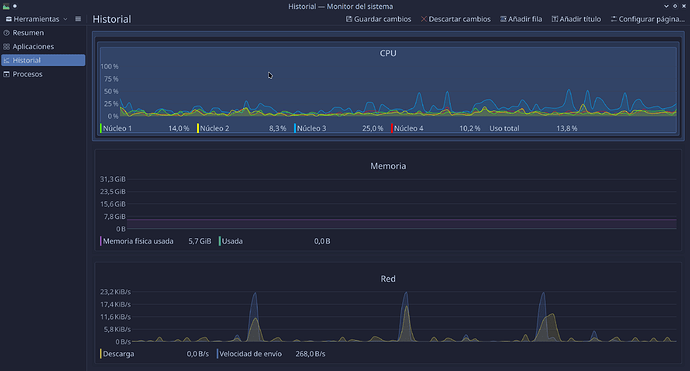
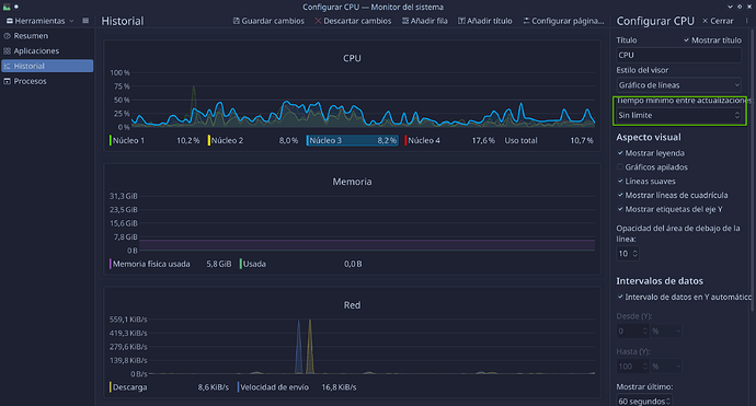
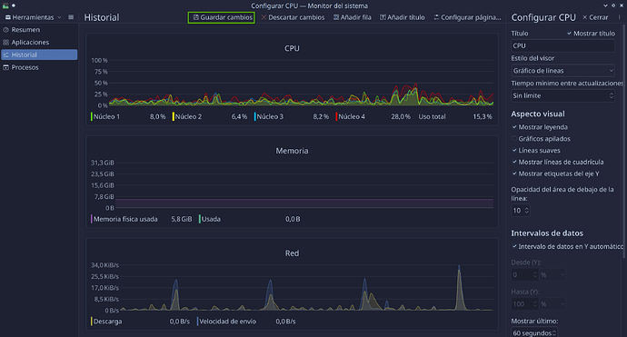
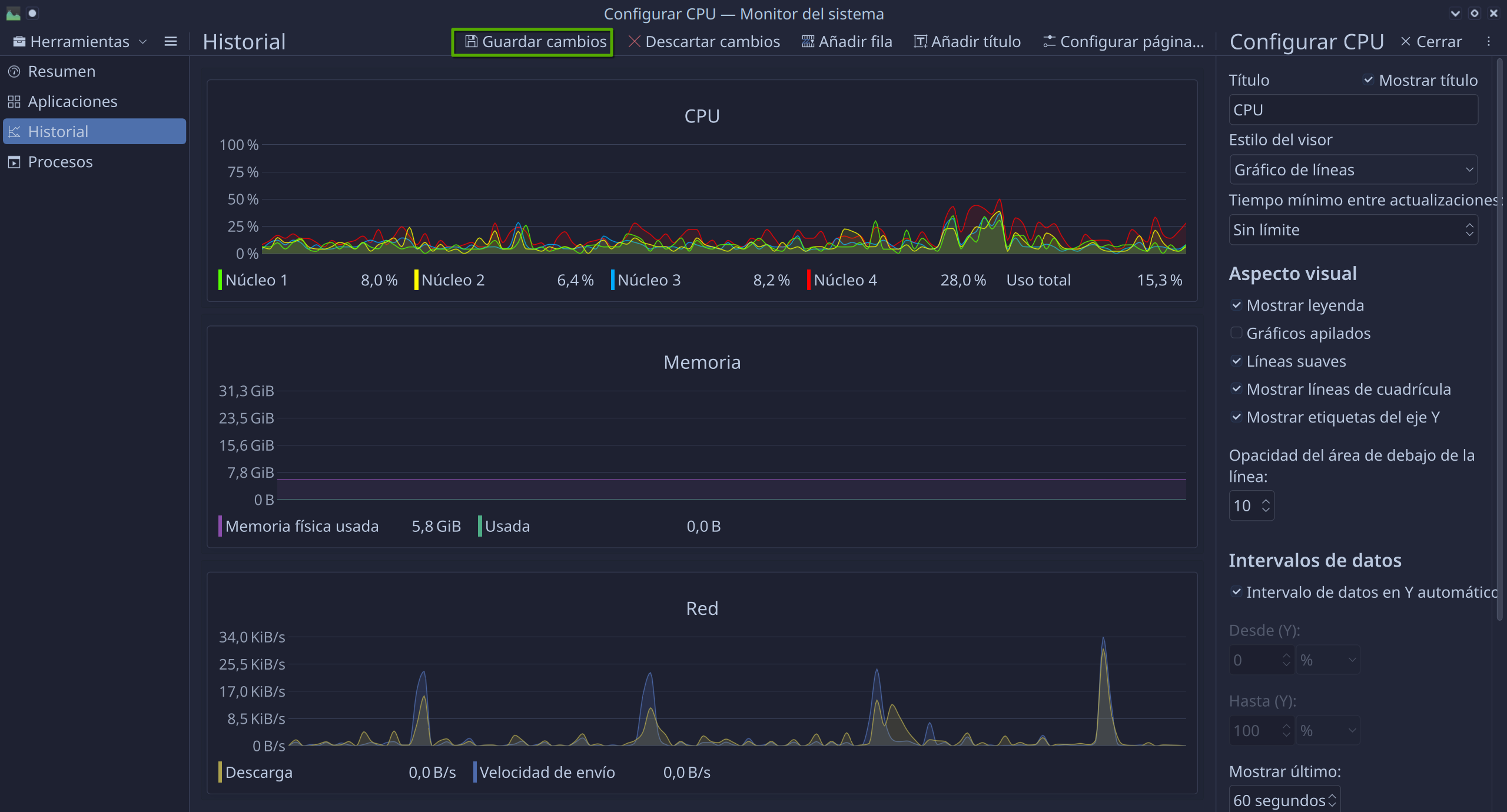
KDE System Monitor seems to be fixed to 0.5s update intervals.
It would be very helpful to set it for longer for both lower CPU/battery usage, and when you want a longer average of network utilization.
There seems to be a bug for this which is tagged RESOLVED FIXED, but the patch is from 2021, and there’s no indication of which version of KDE Plasma it’s “fixed” in, or if the patch provided actually has a UI to change the interval (or at least, I wasn’t clear on that).
Thanks! ![]()



