Well basically system monitor used too much cpu for my liking, that i kept using top command in terminal. At the end i vibe coded my own nw.js based task monitor, that pauses on minimize.
At first it used less cpu then system monitor, then i added disk usage monitoring, now it’s somewhat lower then system monitor, except for ram, of course, cause it’s chromium engine.
But i use it now everyday over the one that comes with plasma. Idk why does Plasma monitor use so much cpu, isn’t it supposed to be efficient. I tried some System Monitoring Center from Hakan Dundar, written in Python and it’s much more efficient also. I want my system monitor open, but i don’t want my laptop fans spinning on idle is moral of the story
rather than keep the app open, i’ve found it much easier to just have individual monitor widgets in a panel for the things i want to keep track of, and only open the app when i need to kill a process design a new widget setup (which is rarely).
Maybe the Graphics. Did you try how much KDE’s System Monitor need on text based tracking? I know from GNOME’s Usage program, that the graph takes a lot of CPU usage, while scrolling just below that graph it just takes 1/3 to 1/4 of the CPU usage. Maybe it is reproducible on System Monitor with a custom text-only page on the weaker system. Elve System Monitor has no graph on your screenshot.
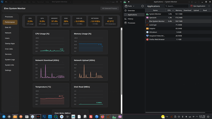
Didn’t make graphs that good, but good enough for me. I did want to put on gradient around the usages on top, but didn’t want to put strain on CPU. Here
Killed org.chromium, to see is it Elve System Monitor. It was Brave browser. So explain this now. It’s “Elve-Taskmanager” on Github. So you can test it for yourself
Thing is i made this in few days and is more efficient then plasma system monitor, that’s been evolving for years. My recommendation would be to look into why plasma monitor isn’t efficient, it’s using QT after all, it should be efficient. Maybe it’s network monitoring for each process or something . + This as gnome one needs restyle
Gonna make whole DE. But i struggle with Wayland and cursor position and C++ programming.
I just tried text mode, removed graphs in CPU made it text only, tried to remove network column, removed top widgets. Still same. Sometimes Elve can hit almost same usage in moment, but most of the time it’s 2x lower. I’m saying this, cause i really want to improve Linux experience for people, and i KDE can do it better. If can help somehow i will, i’ll try to clone this plasma monitor to see what’s the issue



